Skip to main content
Light mode interface
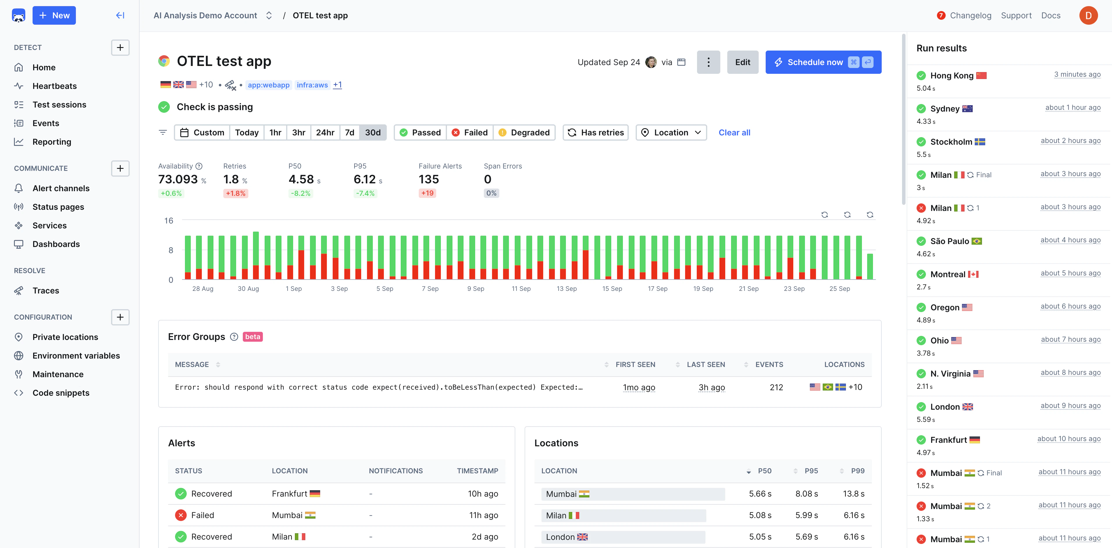
Checkly is an Application Reliability platform that enables teams to test, monitor, and observe their web applications, APIs, and other services using a developer or agentic workflow. Built for modern teams, Checkly uses combines a UI, APIs, and a CLI to help define your monitoring setup autonomously and integrate directly into CI/CD pipelines.

Improving reliability and stability with Checkly:

Checkly has three core capabilities:
  • Detect: Testing, Uptime Monitoring, and Synthetic Monitoring with Playwright.
  • Communicate: Customizable Alerting, Dashboards, & Status Pages for clear communication.
  • Resolve: Distributed full-stack tracing and AI-powered incident analysis and context.

Why Checkly?

Checkly helps developers increase uptime and reliability, improve shipping velocity, and improve incident response time through a unified workflow that’s scalable, automated, and AI-ready.

Monitoring as Code

Define your entire monitoring setup with TypeScript constructs instead of manual UI configuration.

Native Playwright Support

Browser monitoring powered natively by Playwright for fast, reliable end-to-end scenario monitoring.

Developer-First Experience

Code-driven platform with constructs, APIs, and a CLI that manages the entire lifecycle of your monitors.

Unified Testing, Monitoring, Tracing, and Incident Management

Unify testing, monitoring, and observability into a single workflow using Playwright and OpenTelemetry.

Reliable Error Detection

Detect both functional and performance errors in pre-production and production environments.

Use Cases

  • Pre-Production Testing — Validate functionality and performance in staging before deployment, catching regressions early.
  • Production Monitoring — Continuously monitor critical user journeys, API endpoints, and application performance.
  • Transaction Monitoring — Monitor checkout flows, payment processing, and product catalog to prevent revenue loss.
  • API Reliability — Ensure third-party integrations and internal APIs maintain expected response times and availability.
  • Multi-Environment Validation — Test across different environments, browsers, and devices for consistent functionality.
  • Compliance and SLA Monitoring — Track uptime and performance metrics to meet SLAs and regulatory requirements.

Checkly Is Best Fit For

DevOps and SRE Teams looking for programmable monitoring that integrates seamlessly with their existing infrastructure-as-code and GitOps workflows. Full-Stack Engineering Teams who want to shift monitoring left and treat monitoring as an integral part of their development process rather than an afterthought. Engineering Teams Using Modern Web Technologies who want monitoring that understands modern JavaScript frameworks, SPAs, and API-first architectures.